Page précédente Table des matières Page suivante


Méthodes et machines utilisées dans les pépinières de l'Amérique du Nord

ROLAND ROTTY, Service forestier, Département de l'agriculture des Etats-Unis

Afin de pouvoir servir dans des pépinières très variées, la présente étude fournit des renseignements sur des méthodes et des machines utilisables à des degrés très divers de mécanisation. Par exemple, chaque fois que cela a été possible, on a décrit l'équipement convenant aux plus vastes pépinières, à celles de dimensions moyennes et enfin à celles ne disposant pas en propre de moyens motorisés. Diverses méthodes permettant d'accomplir le même travail dans des conditions différentes sont souvent exposées. Une telle présentation devrait permettre au lecteur de choisir les pratiques les mieux adaptées à ses propres conditions et de décider des opérations qu'il mécanisera et de celles pour lesquelles il continuera pour le moment à recourir aux méthodes manuelles. L'auteur exprime sa reconnaissance pour l'aide que lui ont apportée aux Etats-Unis et au Canada, les directeurs de pépinières et leurs collaborateurs dans des activités connexes. De nombreuses données ont été puisées dans des articles de ces spécialistes parus dans Tree Planter's Notes, publication du Service forestier du Département de l'agriculture, ainsi que dans deux ouvrages publiés par le même Service: Planting the Southern Pines, par Philip C. Wakeley (Agriculture Monograph N° 18 - 1954) et Forest Nursery Practice in the Lake States, par J. H. Stoeckler et G. W. Jones (Agricultural handbook N° 110 - 1957).

Croix de l'emplacement

Le choix de l'emplacement d'une pépinière permanente est le point qui, dans un programme de repeuplements artificiels, requiert le plus de soin. Les bons terrains de pépinières correspondent à des terres agricoles de qualité supérieure et de prix élevé. L'expérience a montré que l'acquisition d'un bon terrain peut coûter beaucoup moins cher que la correction des conditions défavorables d'un terrain médiocre.

Emplacement

Un emplacement aussi central que possible par rapport au territoire desservi par la pépinière réduit es frais de transport des plants; l'accès à de bonnes routes, des facilités de transports rapides, l'eau, le téléphone, la main-d'œuvre, la force électrique et une chambre froide sont des points importants. Il est également important de disposer pour le personnel de la pépinière de diverses commodités, telles qu'écoles, médecins, etc.

On doit éviter les stations où existent des risques graves d'attaques d'insectes et de maladies, ainsi que les terrains infestés de champignons du sol et de nématodes dangereux. Un examen du terrain ne suffit pas pour déterminer l'éventuelle infection du sol par nématodes, insectes ou champignons: il faut le compléter par des essais au laboratoire et en serre et par une étude minutieuse de l'historique du lieu. On doit vérifier que les services de la protection des végétaux n'ont pas établi des interdictions qui empêcheraient ou entraveraient l'expédition des plants.

Surface nécessaire

La surface nécessaire dépend de l'âge et de l'espèce des plants à élever, eux-mêmes conséquences du climat de la zone à reboiser. Dans les régions à longue saison de végétation, beaucoup d'essences de reboisement atteindront la dimension de mise en place en une seule saison de végétation, tandis que dans les régions où cette saison est courte pour les essences à croissance plus lente, 2 à 5 années peuvent être nécessaires pour produire de bons plants. La surface de pépinière correspondant à une possibilité donnée de production annuelle peut, en conséquence, être calculée en fonction de l'essence, de la saison et aussi de la nécessité de disposer de suffisamment de terrain pour permettre un assolement et des cultures améliorantes.

Comme le montre le tableau l, on peut produire approximativement un million de semis de conifères sur une acre à la densité de 30 plants par square foot (2 500000 semis à l'hectare avec une densité d'environ 350 au mètre carré). Des plants résineux repiqués en lignes espacées de 6 inches (15 cm) seront au nombre de 400 000 environ par acre (1 million environ à l'hectare). Pour des feuillus repiqués à distance, la production à l'acre sera de 150 000 plants utilisables (370 000 à l'hectare environ).

A titre d'assurance contre les pertes imprévues, la superficie totale des planches de semis et des allées correspondantes à prévoir pour un nombre de semis

Tableau 1. - Surface nécessaires pour produire 1 000 000 semis résineux avec diverses combinaisons de largeurs de planches et d'allées et en fonction de la densité des semis 1

Semis par square foot

Planches de 3 feet

Planches de 4 feet

Planches de 5 feet

Allées de 2 feet

Allées de 1 ½ feet

Allées de 2 feet

Allées de 1 ½ feet

Allées de 2 feet

Allées de 1 ½ feet


Acres

20

1,91

1,72

1,72

1,58

1,61

1,49

25

1,53

1,38

1,38

1,26

1,29

1,19

2 30

1,28

1,15

1,15

1,05

1,07

0,99

35

1,09

0,98

0,98

0,90

0,92

0,85

40

0,96

0,86

0,86

0,79

0,80

0,75

45

0,85

0,77

0,77

0,70

0,71

0,66

50

0,77

0,69

0,69

0,33

0,64

0,60

1 Y compris les planches et les allées séparatrices, mais non compris les routes, allées transversales ou élargissements des allées pour le passage des rampes d'arrosage.

2 Densité moyenne convenant à la plupart des sols de pépinières.

FIGURE 1. - Modèle de Modèle d'arrosage oscillantes avec tuyau d'amenée et oscillateur.

NOTE - Sauf mention contraire, les clichés qui illustrent le présent article sont du Service forestier des Etats-Unis donné doit être supérieure d'environ 20% à la surface nette calculée en fonction de la densité souhaitée. Ce total doit encore être doublé si les cultures améliorantes doivent alterner une année sur deux avec les semis.

L'espace nécessaire aux routes et aux bâtiments doit être réservé, ainsi que la possibilité d'augmenter la superficie des planches de semis si le programme de reboisement se développe.

Eau

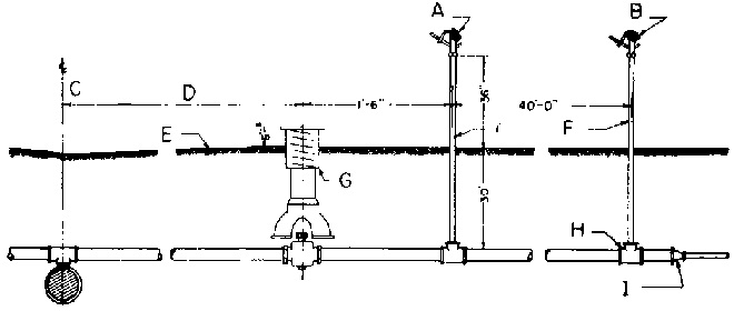
Un approvisionnement en eau satisfaisant est une nécessité primordiale: il doit être suffisant pour donner l'équivalent d'une lame d'eau mensuelle de 4 à 5 inches (100 à 130 mm) à toutes les surfaces consacrées aux semis de conifères. Il est souhaitable que le débit soit tel qu'il permette d'appliquer sur l'ensemble des surfaces semées un demi-inch (13 mm) d'eau en 12 heures ou même moins de temps. Cinq inches d'eau sur une acre (128 mm sur 0,40 ha) - c'est généralement la surface minimum pour produire un million de semis - correspondent à 136 000 gallons (environ 500 m³). Les habitations, les magasins et la défense contre l'incendie nécessitent des ressources complémentaires en eau.

Une eau dont la teneur en calcium atteint 50 ‰ est de nature à élever le pH du sol de la pépinière et à aggraver fonte des semis, pourridié des racines et chlorose; il en sera de même des eaux contenant 10 ‰ de CO3Ca ou 12,5 ‰ de bicarbonate de calcium. De l'eau renfermant beaucoup de limon ou d'éléments colloïdaux peut glacer la surface du sol, réduire son aération et favoriser les maladies des semis, l'eau peut elle-même apporter des germes de maladies. L'eau non filtrée peut, par son dépôt ou les algues qu'elle contient, obstruer les jets d'arrosage.

On ne doit pas installer une pépinière avant qu'une analyse ait montré que l'eau disponible est dépourvue de substances et d'organismes dangereux ou qu'elle peut en être facilement débarrassée. Avant d'aménager la pépinière, il est bon d'utiliser l'eau pendant toute une saison de végétation, pour se rendre compte si les arrosages réguliers augmentent le pH de la couche superficielle du sol (¼ à ½ inch - 6 à 12 mm) par rapport a celui du sol en place a 3 inches de profondeur (76 mm) et à celui de la surface de placettes témoins. Cela permettra également d'étudier l'effet de l'arrosage sur des semis en pleine terre ou en pots.

Topographie et sol

On doit éviter les emplacements trop fortement drainés en surface et soumis à l'érosion. La pente des planches de semis ne doit normalement jamais excéder 2 ou 3%, mais il est préférable que le terrain ne soit pas absolument plat pour que l'eau n'y séjourne pas après la pluie. Le drainage à une certaine profondeur a autant d'importance que celui de la surface. Les terrains sujets à l'inondation sont inutilisables.

La profondeur et la texture du sol doivent être uniformes, de même que sa pente. Les meilleurs sols de pépinière sont des limons sableux de granulométrie fine à grossière reposant, à 18 inches (45 cm) ou même plus profondément, sur un sous-sol un peu plus compact mais encore perméable. Un sous-sol compact à moins de 12 inches (30 cm) de la surface est tout à fait indésirable.

Des sols contenant entre 15 et 25% d'éléments fins inférieurs à 0,05 mm de diamètre sont recommandés. Ces éléments restent généralement en suspension dans l'eau quand on mêle la terre et l'eau dans une bouteille partiellement remplie, que l'on secoue fortement soixante fois et qu'on laisse reposer pendant une minute. Les éléments plus grossiers se déposent au fond de la bouteille. Il existe bien entendu des méthodes spéciales et des appareils plus précis pour de telles mesures. Les sols plus légers sont mieux drainés et plus faciles à travailler que les sols plus lourds et permettent un meilleur développement des racines des semis. Cependant, on doit éviter les sols sableux, très légers, sans consistance (pauvres en matières organiques et à médiocre pouvoir de rétention en eau - avec coefficient de flétrissement inférieur à 4%). Il en est de même des sols facilement érodés par l'eau et le vent, de ceux qui forment un bourbier ou une croûte après avoir été mouillés, ou qui contiennent beaucoup de cailloux ou de graviers.

Le pH du sol ne doit être ni supérieur à 6,5 ni inférieur à 4,5. Aux pH élevés, les semis peuvent souffrir de fonte, de pourriture des racines et de chlorose; aux pH bas, les éléments minéraux peuvent devenir inassimilables.

La richesse des sols de pépinière en éléments minéraux nutritifs doit être au moins aussi grande que celle demandée par les cultures agricoles faites sur défrichement de forêts de pins: on doit pouvoir la maintenir facilement et même l'améliorer. La masse de tissus végétaux produits quand on élève des semis aux densités habituelles est importante et elle est enlevée pratiquement en totalité lors de l'arrachage; il en résulte que la production de semis prélevés sur les réserves nutritives du sol est plusieurs fois supérieure à une récolte de coton ou de maïs.

On estime que la teneur en matière organique de la couche superficielle du sol de pépinière doit être d'au moins 1,5%, et mieux ne pas descendre au-dessous de 2,5%.

La présence dans le sol d'une abondante flore de champignons formant des mycorrhizes est souhaitable.

Si le choix est possible, il faut éviter les terrains infestés de mauvaises herbes, particulièrement lorsqu'elles sont vigoureuses. Un développement luxuriant des mauvaises herbes indique cependant habituellement un sol très fertile, tandis que leur croissance médiocre correspond à une fertilité réduite.

Le sol est la chose la plus difficile à apprécier pour un emplacement de pépinière. La méthode la meilleure est d'y cultiver plusieurs petites planches de semis à titre d'essai pendant un et mieux deux ans, avant d'aménager l'emplacement. Au moins une des récoltes d'essai doit être mise en place dans des stations variées en conditions moyennes et même assez dures, pour voir comment les semis s'y comportent la première année.

Aménagement de la pépinière

Systèmes d'arrosage

Lorsqu'on établit le projet d'installation d'une nouvelle pépinière, la première décision à prendre concerne le système d'arrosage. Celui-ci doit être décidé formellement avant même que l'on établisse un plan pour le tracé, l'aménagement ou quoi que ce soit.

Les circonstances locales déterminent si la pépinière doit être soit arrosée, par des rampes perforées ou des tuyaux souples, soit irriguée par des fossés ou par submersion. Chaque système a ses avantages en ce qui concerne sa commodité d'emploi, son prix et son efficacité.

Rampes horizontales oscillantes

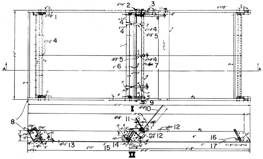
Beaucoup de pépiniéristes donnent la préférence aux rampes d'arrosage horizontales installées de façon permanente, équipées d'oscillateurs qui fonctionnent par la pression de l'eau. Les rampes représentées dans la figure 1 sont à une hauteur de 3 feet (1 m) au-dessus du sol. Pour éviter les dégâts du gel, cette installation est munie d'un robinet d'arrêt-purgeur, placé au-dessous de la surface du sol, qui permet la vidange automatique du tuyau d'amenée. Si une protection automatique contre le gel n'est pas nécessaire, une vanne ordinaire placée entre le tuyau d'amenée et l'oscillateur constitue un dispositif aussi bon et moins coûteux. Sur les amenées temporaires, des robinets à fausset constituent également un dispositif commode (figure 2).

FIGURE 2. - Détails de construction du système d'arrosage par rampes horizontales.

A. Pour éviter que l'oscillateur ne force et fonctionne mal, employer deux coudes spéciaux au lieu d'un coude standard si la pente du terrain ne permet pas à la rampe de former un angle de 90° avec le tuyau d'amenée.

B. Oscillateur automatique «Skinner» type C ou similaire.

C. Rampe d'arrosage en acier galvanisé; les dimensions sont indiquées sur le plan.

D. Robinet fileté pour tuyau de ¾ in. (19 mm environ).

E. Vanne en laiton.

F. Raccords rapides.

G. Support de rampe à rotule de laiton à l'épreuve de la rouille.

H. T de 2 x 2 x ¾ in. (50,8 x 50,8 x 19 mm) avec tuyau souple pour alimenter alternativement les carrés adjacents.

I. Hauteur réglée à la demande.

J. Piquet en bois ou tuyau métallique.

K. Allée.

L. Tuyau d'amenée galvanisé classique de 2 in. (19 mm).

M. Niveau du sol.

N. Canalisation vers les tuyaux d'alimentation de l'autre côté du chemin.

O. Sens de l'écoulement.

P. Raccord fileté en croix sur la conduite principale pour alimenter les tuyaux d'amenée des deux côtés de l'allée.

Q. Coude à angle droit de 2 in. (19 mm).

R. Tube galvanisé de 2 in. (19 mm).

S. Conduite principale.

FIGURE 3. - Plan d'une pépinière avec rampes horizontales.

A. Carré A.
B. Carré B.
C. Carré C.
D. Allées de 20 ft. (6 m).
E. Haies.
F. Conduite principale enterrée de 6 in. (152 mm).
G. Tuyaux d'amenée et rampes de 2 in. (19 mm). 53 ft. (16 m) entre tuyaux d'amenée.
H. Tube de 1 ½ in. (38 mm).

FIGURE 4. - Arrosage par têtes rotatives.

Photo «Forestry Commission» de Georgie

L'étude des conduites principales alimentant une série de tuyaux d'amenée et la réduction du diamètre des tuyaux de plus en plus éloignés pour maintenir la pression dans les rampes aériennes sont des problèmes d'ingénieur. En général, les maisons qui fabriquent le matériel d'arrosage vérifieront les plans de la pépinière en ce qui concerne la disposition des rampes horizontales et pourront suggérer certains changements. La figure 3 donne un exemple d'un tel plan.

Les oscillateurs automatiques actionnés par l'eau d'irrigation elle-même font pivoter lentement les rampes d'un côté et de l'autre sur un angle choisi compris entre 90 et 180 degrés. Ces rampes répandent une lame d'eau uniforme sur une surface d'environ 50 feet (15 m) de large et d'une longueur égale à celle des rampes. Ce système a de nombreux avantages:

1. Il donne sur une grande surface un arrosage en pluie douce qui n'inonde pas le terrain et ne provoque pas d'érosion. Des ouvriers maladroits ne peuvent causer des dégâts en arrosant de façon excessive certaines parties ou en provoquant un ruissellement qui entraîne la terre.

2. La quantité d'eau appliquée peut être facilement et exactement connue d'après le débit et le temps de fonctionnement; elle peut aussi être aisément déterminée en plaçant sur le terrain quelques récipients qui servent de «pluviomètres».

3. Le système demande un minimum de travail manuel; lorsque les rampes sont mises en route il n'y a rien d'autre à faire jusqu'à ce qu'on les arrête.

4. Le système, automatique, peut fonctionner la nuit ou les jours de congé quand les ouvriers sont absents.

5. Certains pépiniéristes mettent les rampes en action lorsqu'il y a risque de gel et protègent ainsi leurs planches contre un gel de quelques degrés.

6. Des engrais et des produits désinfectants peuvent être appliqués avec l'eau d'irrigation en branchant sur une rampe ou sur l'ensemble du système au niveau de la pompe un réservoir contenant le produit chimique et muni d'un tuyau et d'un tube de Venturi

FIGURE 5. - Détail des têtes d'arrosage rotatives et de leur dispositif d'alimentation.

Les inconvénients sont les suivants:

1. Prix de revient de l'installation.

2. Nécessité d'avoir une pompe ou un réservoir surélevé pour obtenir une pression de 35 à 40 pounds (15,7 à 18 kg).

3. L'intensité de l'arrosage peut être trop faible pour certaines cultures.

Si le débit dont on dispose ne permet d'alimenter simultanément que quelques rampes, ou si la main-d'oeuvre est peu coûteuse, il n'est pas nécessaire de prévoir des oscillateurs pour toute la pépinière; les rampes peuvent alors être munies de manchons d'accouplements spéciaux, «rapides», qui permettent de les démonter facilement pour les transformer ailleurs. Les investissements représentés par les rampes et les oscillateurs sont ainsi notablement réduits, mais à la longue cette économie est perdue par le fait de la main-d'œuvre supplémentaire et par les inconvénients et les dégâts qui résultent des déplacements constants des tuyaux.

Le débit nécessaire pour un tel système utilisant des jets de type courant espacés de 3 feet (1 m) à 35 pounds (15,7 kg) de pression est d'environ 8 gallons/mn par 100 feet (1 l/m), soit 1 pint/mn (0,47 1) par jet.

Rampes d'arrosage rotatives

Certaines pépinières utilisent des têtes d'arrosage rotatives au lieu des rampes horizontales (figure 4). Elles sont installées sur des tuyaux d'amenée individuels disposés sur toute la surface et espacés d'environ 40 feet (12 m) (figure 5), et sont alimentées par des rampes mobiles ou des conduites d'alimentation souterraines permanentes analogues à celles utilisées pour les rampes horizontales. Le système des têtes rotatives a les mêmes avantages et inconvénients que celui des rampes horizontales avec quelques-uns en plus. Certains pépiniéristes prétendent qu'ils gênent moins le passage des machines, parce que les tuyaux d'alimentation espacés d'environ 40 feet (12 m) seraient plus commodes que les supports des rampes horizontales disposés à 52 x 12 feet (16 x 3,6 m). Ce système permet également un plus grand débit que la rampe horizontale, ce qui peut être intéressant pour l'arrosage des cultures destinées à maintenir l'état de fertilité du sol.

Suivant le type de tête rotative, les gouttes d'eau seront grosses ou petites. Si elles sont grosses, elles peuvent causer des dégâts aux tout jeunes semis; il faut donc utiliser des appareils qui débitent seulement 5 à 7 gallons/mn (19 à26,4 1) à 40 pounds (18 kg) de pression. Plus tard, quand les semis sont plus grands ou quand le terrain est emblavé d'une culture dérobée, des têtes rotatives grand modèle, à fort débit, peuvent leur être substituées, si l'on estime qu'une telle dépense est justifiée.

FIGURE 6. - Système d'arrosage avec tuyaux mobiles posés à la surface du sol.

Photo Pépinière d'état du Dakota Sud

FIGURE 7. - Plan d'une pépinière arrosée par système rotatif.

Document «Forestry Commission» de l'Arkansas

A. Chemin de gravier.
B. Axe de l'allée servant de fourrière.
C. 14 têtes d'arrosage à 40 ft. - 520 ft. (156 m),
D. 12 têtes d'arrosage à 40 ft. - 440 ft. (132 m),

Le prix de premier établissement de ce système peut être réduit par l'emploi pour les branchements secondaires de tuyaux légers, à assemblage rapide, posés à la surface du sol (figure 6). Ces tuyaux ont des raccords spéciaux à broche et peuvent être rapidement démontés et déplacés. Ils peuvent être branchés sur les conduites principales souterraines; mais le coût peut être encore réduit par la suppression de ces conduites principales et l'emploi pour toute l'installation de branchements mobiles, depuis l'arrivée d'eau jusqu'aux têtes rotatives.

FIGURE 8. - Détails de construction d'un système d'arrosage rotatif.

Document «Forestry Commission» de l'Arkansas

A. Tête rotative décrivant un arc de cercle.
B. Tête rotative décrivant un cercle complet.
C. Allée servant de fourrière.
D. Espacement à la demande.
E. Pente.
F. Tuyau d'alimentation galvanisé de 1 in. (25,4 mm).
G. Bouche d'eau.
H. T galvanisé à extrémités filetées.
I. Raccord réducteur à la dimension des tuyaux.

En plus de l'économie qu'ils représentent par rapport à l'installation fixe, ces tuyaux mobiles ont précisément l'avantage de pouvoir être enlevés du terrain et laisser ainsi le libre passage des tracteurs pour le labour et le nivellement après l'arrachage. La figure 7 donne un plan d'installation et la figure 8 les détails de la construction.

Filtrage de l'eau. Les arroseurs rotatifs fonctionnent même lorsque l'eau contient de petits débris, mais les jets des rampes horizontales se bouchent rapidement si l'eau n'est pas filtrée. Des filtres à nettoyage automatique, du type représenté par la figure 9, fonctionnent depuis plusieurs années dans certaines pépinières.

Dans sa forme la plus simple, ce filtre comprend un coffre de béton ou de bois recouvert d'une grille de Fourdrinier. Celle-ci est le grillage de cuivre plat de 60 mailles (3 600 trous par square inch - 560 trous par centimètre carré) utilisé dans les machines de Fourdrinier en papeterie. Pour le filtrage de l'eau, il est fixé et tendu sur le coffre, le côté lisse en dessus, avec une pente de 15 à 20 degrés. La maille est si fine et la surface si lisse que les débris glissent généralement dessus. L'eau qui coule le nettoie constamment, si bien qu'il ne s'encrasse pas. Les saletés et l'eau en excès passent sur le grillage, et seule l'eau propre passe au travers.

L'eau arrive dans le bas d'un réservoir de décantation situé à l'arrière du coffre; l'eau propre sort d'un tuyau placé au bas de la face avant du coffre. La filtration ne dépend pas de la quantité d'eau qui entre dans le réservoir de décantation, ni de celle qui passe par l'orifice de sortie de l'eau propre. Celui-ci peut être largement ouvert ou complètement fermé. Quand il est fermé, toute l'eau sort par l'orifice destiné à l'évacuation de l'eau qui n'a pas traversé le tamis. Les saletés et débris qui restent sur le tamis sont continuellement entraînés par le courant d'eau par-dessus le radier du coffre.

Organisation générale de la pépinière

Il n'est pas indiqué de commencer le travail d'organisation de la pépinière sans avoir d'abord établi un plan soigneusement préparé qui indique l'emplacement l'orientation et les dimensions des planches, des allées, des brise-vent, des conduites d'eau, des constructions des garages, des places de dépôt, et qui prévoie les possibilités d'extension future. Une étude précise du terrain et la préparation d'une carte topographique sont indispensables.

Il faut prévoir l'emplacement et l'orientation des planches avec le plus grand soin afin d'être sûr qu'il ne sera pas nécessaire, un peu plus tard, de tout bouleverser pour améliorer le drainage, éviter l'entraînement de la terre, ou réduire les prix de production des plants. De tels changements peuvent entraîner des dépenses exorbitantes pour le déplacement des conduites d'eau ou d'autres installations fixes.

FIGURE 9. - Plan d'un filtre à nettoyage automatique pour système d'alimentation en eau par tuyau.

A. Batardeau.
B. Supports sous le treillis métallique.
C. L'eau passe par-dessus la cloison et traverse le grillage.
D. Toile métallique.
E. Radier pour les saletés.
F. Les saletés passent par-dessus.
G. Buse d'arrivée.
H. Niveau de l'eau.
I. Echancrures formant trop-plein pour l'eau propre.
J. Sortie de l'eau propre.
K. Chambre de décantation.
L. Bonde de nettoyage.
M. Chambre pour l'eau propre.

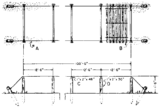
En règle générale, on prévoit des planches de 4 feet (1,2 m) de large et des passe-pied de 1 ½ ou 2 feet (0,45 ou 0,60 m). La plupart des engins classiques sont adaptés à cette disposition et la plupart des machines spéciales ont été construites à ces mesures. Si l'arrosage par rampes horizontales est choisi, la longueur des planches dépendra de la longueur de rampe qu'un oscillateur peut faire tourner. Cette longueur est habituellement de 400 à 500 feet (120 à 150 m) si la conduite principale passe à l'extrémité des planches, et de 800 à 1 000 feet (240 à 300 m) si elle traverse les planches en leur milieu et si on a deux oscillateurs par rampe.

Les conditions du drainage en surface et en profondeur, les risques d'érosion et l'économie du système d'arrosage déterminent généralement l'orientation des planches. Dans les terrains où les conditions de drainage sont médiocres en surface et en profondeur, les planches doivent être disposées suivant la pente, quelle que soit son intensité. Sur les terrains en pente où l'eau ruisselle facilement mais où l'érosion est à craindre, les planches doivent suivre aussi exactement que possible les courbes de niveau. Des planches rectilignes sont préférables: elles ne doivent être incurvées pour suivre les courbes de niveau que dans les cas extrêmes. Sur un terrain presque plat, bien drainé et sans risque d'érosion, les planches peuvent être orientées de telle sorte que la longueur des tuyaux d'arrosage nécessaires soit réduite au minimum. Lorsque les conditions de drainage et autres le permettent, il est préférable de disposer les planches et les rampes d'arrosage perpendiculairement aux vents qui dominent pendant la période de germination ou pendant les semaines les plus sèches de l'été. Une telle disposition assure pour l'eau d'arrosage la meilleure répartition et le minimum de pertes.

Les rampes d'arrosage horizontales sont normalement espacées de 50 à 56 feet (15 à 16,8 m). L'intervalle de 56 feet permet de placer entre deux rampes neuf planches de 4 feet (1,2 m) et huit passe-pied de 2 feet, et un sentier de 4 feet sous chaque rampe. Cette disposition permet l'emploi des machines courantes, par exemple le pulvérisateur équipé de la rampe standard de 16 feet.

Les planches sont habituellement groupées en «carrés», dont la dimension est fixée en fonction des facilités d'accès pour les camions et de déplacement des machines. La pépinière qui figure sur le frontispice est divisée par des allées à angle droit en carrés d'environ 5 acres (2 ha). Dans d'autres pépinières on a préféré des carrés de 10 acres.

Si la pépinière doit être établie à flanc de coteau, il faut, pour éviter l'érosion, prévoir une disposition en terrasses. Celles-ci doivent être dessinées et construites très soigneusement, et bien entretenues, sinon elles font plus de mal que de bien. Les rampes d'arrosage et les planches doivent être aussi exactement que possible parallèles aux terrasses. Si les planches sont perpendiculaires aux terrasses, on perd de la place pour les semis, mais des terrasses bien dessinées gênent rarement le passage des semoirs, pulvérisateurs ou arracheuses (fig. 10).

FIGURE 10. - Pépinière comprenant de très longues planches et une terrasse peu élevée pour permettre l'emploi sans gêne des machines. Elle est située dans une station où les brise-vent intérieurs sont inutiles.

Dans la mesure où la pente, les fossés de drainage et les terrasses le permettent, il est économique d'avoir des planches de dimensions uniformes. Celles-ci simplifient l'application des engrais, le semis, les pulvérisations et le passage des machines, et en particulier les inventaires et le calcul du prix de revient.

Brise-vent

Dans les régions où soufflent des vents secs et violents, il est indispensable d'établir des brise-vent autour et dans la pépinière, si la surface de celle-ci n'est pas supérieure à 20 acres (8 ha). Ils doivent être prévus sur le plan de la pépinière, le long des allées, des fossés, des constructions et des autres installations fixes. En général, les rideaux d'arbres assurent une protection sur une bande de terrain d'une largeur égale à 10 ou 15 fois leur hauteur. Ils doivent pour assurer la protection maximum être situés du côté exposé au vent dominant et être parallèles aux planches, sans pour cela gêner le travail dans la pépinière. Dans les pépinières mécanisées, les machines ne travaillent de manière efficace que si les planches ou les lignes sont assez longues. Pour cette raison, les lignes ou les planches ne doivent pas être interrompues par des haies ou des clôtures perpendiculaires plus souvent qu'il n'est absolument nécessaire.

Les brise-vent n'assurent qu'une faible protection dans les premières années de leur installation; aussi peut-il être souhaitable, lorsqu'on prépare le terrain pour la pépinière, de conserver des bandes de la forêt existante (figure 11). Par exemple, on peut conserver des bandes de 20 ou 30 feet (6 ou 9 m) de large espacées d'environ 600 feet (180 m). Mais la mortalité des arbres ainsi conservés est très élevée, en raison du découvert brutal et des chablis; il faut donc faire des plantations de complément, à moins que les bandes ne soient assez larges pour que la perte de quelques arbres ne diminue pas leur efficacité.

Dans certaines pépinières, on entretient des haies de conifères taillés espacées d'environ 100 feet (30 m). Ces haies réduisent la croissance dans les planches les plus proches, mais cet inconvénient peut être considérablement atténué par le passage tous les trois ans d'un outil à lame verticale, d'une charrue ou d'un disque parallèlement à la haie et à une distance de plusieurs feet (1 à 2 m). Dans certaines pépinières, on emploie à la place des haies des palissades en lattes réunies par des fils de fer, du type de celles utilisées contre la neige. Avec un système d'arrosage par rampes horizontales, celles-ci constituent un bon support pour les barrières.

Allées

Un réseau d'allées soigneusement tracées et entretenues est nécessaire au bon fonctionnement d'une pépinière. Les principales installations, entrepôts, fosses à compost, aires de stockage des cônes, doivent être facilement accessibles. Les allées intérieures doivent être assez larges pour permettre de tourner à un tracteur muni de son outil. Une allée de 20 feet (6 m) est un minimum pour le passage et les demi-tours de la plupart des machines, et 30 feet (9 m) est préférable, surtout pour les grandes pépinières où l'on prévoit la mécanisation de toutes les opérations.

FIGURE 11 - Vue d'une pépinière extérieurement protégée du vent par des éléments linéaires de la forêt naturelle et intérieurement plantée de brise-vent.

Les allées principales seront ordinairement recouvertes de pierres concassées ou de petit gravier. Le revêtement doit être limité autant que possible à une bande de 10 à 12 feet (3 à 3,6 m) au centre de l'allée. Il faut éviter que le matériau de revêtement ne se répande sur les surfaces consacrées à la production et ne se mêle au sol de la pépinière. Cela est particulièrement important si le matériau de revêtement contient des pierres ou des éléments fins calcaires qui élèveraient le pH du sol.

Défrichement

Les terres agricoles ou les pâtures ne présentent pas de difficultés aussi sérieuses que les terrains qui doivent être débarrassés de broussailles, de souches et d'arbres. Il faut conserver au sol une fertilité uniforme, et pour cela éviter de le bouleverser plus qu'il n'est strictement nécessaire; il faut donc proscrire les engins lourds, bulldozers par exemple, pour déraciner et mettre en tas les arbres et broussailles arrachés. Il vaut mieux couper les arbres et détruire les souches à l'explosif. Si possible, les rémanents et les broussailles doivent être emmenés hors du terrain plutôt qu'entassés et brûlés sur place.

Terrassements

L'importance du nivellement nécessaire dépend de la topographie du terrain et des techniques employées dans la pépinière, en particulier du système d'arrosage. Il faut, si possible, éviter les terrassements, ou les réduire au minimum, parce que le déplacement des horizons supérieurs du sol rend plus difficile le maintien d'une fertilité uniforme du sol de la pépinière. Quand un nivellement important est indispensable, il faut mettre de côté le sol superficiel, puis le répandre à nouveau sur le terrain après enlèvement des couches profondes. Ce travail peut être fait avec bulldozer, niveleuse ou autre.

Après avoir été défriché, le terrain doit être défoncé à la charrue lourde. Ce type de charrue très robuste peut travailler sur des terrains encombrés par des racines, de petites souches et quelques buissons. Après le labour, il faut passer une charrue à disques «tandem» lourde, pour rompre le feutrage de gazon et hâter la décomposition des débris végétaux. Le disquage doit être répété, suivi par un passage de cultivateur à dents flexibles jusqu'à ce que le terrain soit bien cultivé et propre. Les morceaux de souches, les racines, les branches et les pierres doivent être ramassés et emmenés hors du terrain. Les terres basses et mouilleuses, presque impossibles à déceler à un autre moment, peuvent l'être facilement après de fortes pluies.

Il faut, pour produire des plants de conifères, que le sol de la pépinière soit en bon état de culture et autant que possible sans mauvaises herbes. Pour cette raison, les pâturages ou les terrains fortement engazonnés depuis longtemps doivent recevoir une culture agricole ou être tenus en jachère quelque temps avant d'être transformés en pépinière.

Engins mécaniques et matériel

Les conditions et les besoins diffèrent trop d'une pépinière à l'autre pour qu'il soit possible d'établir une liste standard de matériel valable dans tous les cas quelle que soit la catégorie d'essences produites. Là culture des pépinières est de caractère essentiellement agricole; les travaux de préparation du sol sont effectués à l'aide de machines agricoles classiques: tracteurs, charrues, herses, etc. Pour les travaux de pépinière proprement dits (semis, repiquage, cernage des racines et arrachage), il faut faire appel à des machines spéciales. Il est généralement possible de faire réaliser ces dernières par un marchand-réparateur local, assemblant ou modifiant des engins du commerce. Le lecteur trouvera dans divers chapitres de ce manuel la description de certains de ces matériels spéciaux, accompagnée de notions générales destinées à faciliter son choix.

Matériel de traction

Lors du choix d'un tracteur, le pépiniériste devra tenir compte des travaux à effectuer et des caractéristiques du sol dans lequel le tracteur sera utilisé. Le travail le plus dur sera sans doute la mise en œuvre de l'arracheuse de plants, travaillant à 8 ou 10 inches (20 ou 25 cm) de profondeur dans les planches. C'est pourquoi, si on ne doit disposer que d'un seul tracteur, on devra choisir un modèle assez puissant pour effectuer ce travail. Si la surface de la pépinière justifie deux tracteurs, il est préférable d'en avoir un gros et un petit.

Pour l'emploi courant en pépinière, on préfère aux tracteurs à chenilles les tracteurs à roues plus maniables et de fonctionnement moins onéreux. Les gros travaux tels que labour, discage ou mise en œuvre d'une arracheuse de plants demandent une puissance à la barre de 33-35 ch; pour les travaux légers, comme la traction d'une petite remorque, d'un semoir mécanique ou d'un épandeur d'engrais, 15-18 ch à la barre suffisent.

Matériel de préparation du sol

Pour débroussailler une terre vierge ou labourer d'anciennes terres de culture embroussaillées et très enherbées, il faut généralement disposer d'une charrue et d'une herse à disques de construction robuste. Cette première préparation une fois réalisée, une charrue à 2 socs de 16 inches ou une charrue à disques de 26 inches avec disques espacés de 10-12 inches (25-30 cm) convient parfaitement pour enfouir un engrais vert ou effectuer un bon labour en plein. Certains préfèrent les charrues à disques et les cultivateurs qui ne risquent pas de lisser le fond de la raie.

Dans le cas de labour profond, afin de maintenir de niveau les planches de semis, on utilise une charrue alternative, équipée d'un soc versant à droite et d'un soc versant à gauche, ce qui permet de verser tous les sillons dans le même sens à l'aller comme au retour.

Une herse à dents rigides rend de grands services pour casser les mottes et est employée utilement pour niveler le terrain. On règle la profondeur de pénétration en modifiant l'angle des dents. La largeur travaillée est fonction de la dimension et du nombre d'éléments assemblés dans le train de herses.

On utilise la herse à dents flexibles pour le travail superficiel de finition des planches de semis. On peut également l'employer pour extirper les rhizomes de graminées vivaces et les mauvaises herbes, ainsi que pour ratisser les débris en surface. On règle la profondeur de pénétration en modifiant la charge appliquée sur les dents. Cet outil est composé d'éléments assemblés en train; la largeur de travail dépend du nombre d'éléments.

Après avoir été nettoyé ou cultivé, le terrain peut généralement être nivelé grâce à un «flotteur» traîné en travers du champ de façon à croiser les trajets de la herse. Le pépiniériste peut réaliser un «flotteur» en assemblant quatre ou cinq madriers de 10 ou 12 inches (25-30 cm) de 8 à 10 feet de long (2,4 à 3 m), solidement reliés les uns aux autres au moyen de boulons ou de crampons et entretoisés au sommet pour assurer la rigidité de l'ensemble. De courtes chaînes fixées entre 24 et 30 inches (60 à 80 cm) des extrémités, à l'avant du «flotteur», servent à l'attelage. On peut assurer la surcharge ou pression suffisante en lestant avec des pierres ou des sacs de sable (voir également la herse à disques niveleuse représentée à la figure 15).

Un «niveleur» tel que le représente la figure 12 est utilisable pour ramener la terre dans des dépressions de 4 ou 5 inches (10 ou 12 cm) de profondeur et de quelques mètres de diamètre.

La fraise rotative est un matériel récent qui laboure, disque et herse en une seule opération (figure 13). Elle s'est révélée satisfaisante pour la préparation de la terre et l'incorporation dans le sol des composts et des engrais verts. Cette fraise convient également pour la préparation, dans les sols sableux légers, de planches de semis bien émiettées et ameublies. Elle présente cependant l'inconvénient de détruire la structure du sol et, par suite, de le rendre plus vulnérable à l'érosion éolienne. On a constaté dans quelques pépinières que la fraise rotative avait l'avantage de détruire certaines larves d'insecte, telles que les vers blancs qui infestent le sol et dévorent les racines des semis.

Ces engins sont constitués par un rotor pourvu de dents qui pulvérisent et brassent intimement la terre. Les tout petits modèles sont d'une seule pièce et automoteurs, alors que les plus grands, dont la largeur de travail varie entre 3 et 6 feet (0,91 et 1,82 m), sont actionnés par une prise de force ou par un moteur monté à l'arrière de la machine. Le mouvement est transmis au rotor par un double joint à cardan et un engrenage conique. Un capot monté sur le rotor évite à la terre pulvérisée d'être projetée en dehors de la partie travaillée. La profondeur de travail est réglée avec précision grâce aux dispositifs du levier de relevage du rotor.

Le classique semoir à céréales agricole est utilement employé en pépinière pour le semis d'une plante de couverture ou un engrais vert. Les adaptations de ces machines permettent de semer des céréales, des graminées et des légumineuses; les quantités à semer à l'unité de surface sont réglables. Etant donné qu'on obtient des résultats légèrement supérieurs lorsque la graine est bien tassée, il est recommandé, pour l'emploi sur sol sableux, de recourir à des semoirs pourvus de dispositifs plombeurs. L'expérience a montré qu'un semoir de 8 feet (2,43 m) convient mieux aux besoins d'une pépinière qu'un engin plus étroit ou plus large. Certains semoirs à céréales sont pourvus de dispositifs distributeurs d'engrais.

Les remorques à deux roues, à voie suffisamment large pour achevaler les planches, sont très intéressantes lorsqu'il s'agit de placer des claies à ombrer, de manipuler une litière ou de pratiquer une opération quelconque au-dessus des planches. La figure 14 montre une de ces remorques. Il n'existe pas de modèle standard, car ces remorques sont généralement fabriquées sur place à la pépinière à partir d'un châssis de camion ou d'automobile réformé.

FIGURE 12. - Détails de construction du niveleur «Bessey».

I. Plan.

II. Croupe transversale A-A.

1. Boulons du chariot.
2. Boulon de fixation du cliquet.
3. Les lignes en pointillé indiquent la position latérale du levier à cliquet.
4. Boulons.
5. Bride métallique.
6. Traverse.
7. Tube métallique.
8. Trou de ¼ in. (6,35 mm) à chaque extrémité pour la fixation du câble.
9. A chaque extrémité rondelle et goupille fendue.
10. Levier de la bride métallique.
11. Poignée de la bride métallique.
12. Vis d'arrêt.
13. Coulisses de la bride métallique.
14. Lame d'acier de ¼ in. (6,35 mm).
15. Boulons de ¼ x 3 in. (6,35 x 76,2 mm) à tête noyée.
16. Lame de fer de ¼ in. (6,35 mm) boulonnée sur la traverse et les côtés.
17. Vis de 2 in. (5 mm) espacées de 9 in. de part et d'autre de toute la longueur des coulisses.

Production de semis

Préparation des carrés et des planches de semis

Dans les grandes pépinières, la majorité ou la totalité des travaux de préparation et de finition des planches sont effectués au moyen de machines agricoles classiques ou de matériels spéciaux, généralement mis en œuvre par un tracteur. Le travail manuel est réservé aux pointes, aux endroits où les planches sont coupées par des terrasses, et à un éventuel ameublissement final des planches ou à leur rafraîchissement superficiel.

Les planches ne doivent pas être travaillées lorsque la terre est trop sèche ou, surtout, trop humide. Si elle est trop sèche, il est difficile de briser les mottes et d'atteindre la profondeur désirée; si elle est trop humide, elle risque d'être lissée ou de former des mottes, ce qui a pour conséquence de nuire à la récolte et d'accroître le coût des cultures ultérieures et des désherbages.

Le labour doit être profond, au moins 8 ou 9 inches (20 à 23 cm), pour permettre aux racines des semis de se développer convenablement. Le hersage doit également être profond, pour la même raison mais aussi pour réaliser de bonnes conditions pour la germination des graines. C'est essentiellement la nature du sol qui détermine les matériels convenablement adaptés: on est généralement aidé dans ce choix en repérant dans le voisinage les types d'engins qui travaillent le mieux sur des sols analogues. La figure 15 montre un type d'appareil réalisant du bon travail en cassant les mottes et en laissant une surface bien unie.

FIGURE 13. - Fraise rotative

Photo Agricultural Engineering Research Division, Département de l'agriculture des États-Unis

Il faut débarrasser les planches de tous les débris organiques grossiers qui risquent de rendre la surface inégale et de nuire à la bonne installation des semis. Les cultures hivernales de couverture à développement modéré doivent être retournées 4 à 6 semaines avant la préparation finale des planches; s'il s'agit de cultures plus développées, il faut les retourner beaucoup plus tôt. On ne peut appliquer sans risque, juste avant la confection des planches, que des composts ou autres matières organiques, bien décomposés et finement émiettés.

On peut se débarrasser des mauvaises herbes annuelles claires ou moyennement denses, en labourant et hersant quelque temps avant de confectionner les planches. Si ces mauvaises herbes sont abondantes et garnissent toute la surface, on peut être dans l'obligation de travailler à plusieurs reprises longtemps avant le semis.

Dans les terres lourdes, sur des sous-sols compacts se drainant mal et dans les terrains très plats où l'écoulement superficiel est médiocre, les planches doivent être surélevées par rapport aux sentiers de la pépinière. On les surélève généralement de 3 à 4 inches (7 à 10 cm), mais dans les cas extrêmes on réalise des planches à 6 inches (15 cm) ou plus au-dessus des sentiers. Lorsqu'on craint l'érosion, ou dans des stations très sableuses ou sèches, il ne faut pas surélever les planches. La dénivellation optimum à donner peut varier d'un endroit à l'autre dans la pépinière; c'est l'expérience basée sur l'observation locale qui permettra le mieux de la déterminer.

Théoriquement, la surface de la planche devrait être plate en sol idéal, légèrement bombée sur sol moins bien drainé, et légèrement déprimée sur sol sec. Cependant, le bombement des planches n'offre pratiquement qu'un faible intérêt, et dans la plupart des pépinières mécanisées on réalise des planches dont la surface est plate par rapport au sol.

Dans certaines pépinières, il est nécessaire de prévoir des bordures en planches au-dessus du niveau du sol pour éviter l'érosion pluviale ou éolienne et pour supporter des écrans protecteurs (figure 16). On met ces planches en place après avoir préparé la terre, mais avant de semer. On peut utiliser des planches grossières en bois de qualité inférieure, mais il faut choisir des essences résistant à la pourriture. Si ces planches sont créosotées pour éviter leur détérioration, il faut les exposer aux intempéries durant un an au moins avant leur emploi, afin d'éviter des entraînements de créosote qui tueraient les semis. Pour maintenir les planches en place, on peut employer divers moyens. La figure 17 montre lame métallique, plusieurs modèles de support de ce genre. Quelques grandes pépinières, qui emploient d'importantes quantités de planches de bordure, trouvent plus économique, en raison des prix élevés de la main-d'œuvre, d'utiliser des supports métalliques de divers modèles (figure 18).

FIGURE 14. - Remorque plate-forme fabriquée sur place.

FIGURE 15. - Appareil pour briser les mottes et égaliser la surface.

Photo Larchment Engineering Company

FIGURE 16. - Bordure en planches pour supporter les écrans protecteurs des planches de semis.

FIGURE 17. - Divers modèles de supports pour bordures.

A. Largeur en fonction de la planche utilisée.
B. Lame métallique de 1 in. (25,4 mm) de large.
C. Longueur appropriée à la nature du sol.
D. Fer carré.
E. Fer carré soudé à la

Dans toute la mesure du possible, il est préférable d'éviter de maintenir les rives de planches de pépinières surélevées avec de telles bordures; en effet, le prix de revient et le coût de la mise en place et du déplacement, auxquels s'ajoute la détérioration en cours d'emploi, peuvent être très élevés si on les utilise sur une grande échelle. Actuellement, la pratique la plus généralement répandue consiste à laisser un accotement non semé de chaque côté de la planche. Des accotements de 3 inches (7 cm) sont suffisamment larges dans la plupart des sols, mais on peut être obligé d'aller jusqu'à 6 inches (15 cm) lorsque la dénivellation est forte et que le sol s'érode facilement. Les accotements étant au même niveau que les planches, ils ne gênent pas les semoirs mécaniques. Les accotements non semés, progressivement entraînés par l'eau ou piétinés, se retrouvent au niveau des sentiers; finalement, au moment de l'arrachage, les planches sont ramenées exactement ou presque à 4 feet (1,21 m) et les sentiers élargis jusqu'à un maximum de 2 feet (0,60 m), dans l'hypothèse, bien entendu, où la pépinière est divisée en planches de 4 feet (1,21 m) distantes de 6 feet (1,82 m) d'axe en axe.

FIGURE 18. - Bordures de planches de semis avec chevilles en fer.

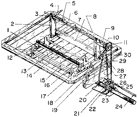
Dans les grandes pépinières, les planches sont confectionnées au moyen de dispositifs montés sur tracteurs agricoles ou de façonneurs de planches spéciaux. Les meilleurs de ces dispositifs distancent avec précision les planches sans autres repères que des jalons à chaque bout. L'engin à former les planches représenté sur la figure 19 est pourvu de deux disques qui retournent la terre et la projettent vers le centre. Les disques peuvent être soulevés ou terrés; leur angle d'attaque est variable de façon à pouvoir être adapté à des conditions de soi données. Derrière les disques, deux planches niveleuses inclinées renvoient la terre vers le centre, où une troisième planche niveleuse, aussi large que le châssis, achève le façonnage. Suivent deux rangs de petits disques pour ameublir et pulvériser le sol. Cette machine est conçue pour être mise en œuvre par un tracteur à relevage hydraulique à attelage 3 points. De nombreuses pépinières en utilisent des adaptations réalisées localement.

Dans certains sols, il peut être souhaitable de laisser la terre des planches se rasseoir avant le semis. Pour les planches façonnées à la main, ce résultat est parfois obtenu après quelques chutes de pluie; la surface des planches est alors nivelée et rafraîchie juste avant le semis. Il est généralement plus rapide et aussi intéressant de rouler les planches avant ou après le semis, ou bien avant et après, avec des rouleaux métalliques ou en bois de 300 à 400 pounds (136 à 181 kg), ayant de préférence 4 ou 5 feet (1,21 ou 1,52 m) de diamètre. Lorsqu'on utilise des façonneurs de planches mis en œuvre par des tracteurs et des semoirs mécaniques, le poids du façonneur de planches tasse partiellement la terre, et les rouleaux du semoir mécanique achèvent de la rasseoir. Avec ces matériels, il est inutile d'attendre le tassement par la pluie ou de procéder à un roulage supplémentaire.

Le pulvérisage final de la surface de la planche de semis peut être réalisé soit mécaniquement, par le façonneur de planches, soit manuellement, à l'aide de râteaux. Lorsque la surface a été séchée par le soleil ou croûtée par la pluie, on la rafraîchit à l'aide d'une herse lourde ou en ratissant à la main juste avant de semer, de façon à permettre de rouler la graine dans une terre au moins modérément humide.

FIGURE 19. - Engin à former les planches.

Photo Larchmont Engineering Company

Techniques de semis

Semis manuel. Il est parfaitement possible de réaliser à la main un semis régulier, mais cette opération prend du temps et exige un très grand soin. Pour obtenir plus aisément une répartition uniforme de la graine, on peut diviser chaque planche et la quantité de graine correspondante en fractions égales; dans chaque subdivision, on sème alors environ les trois quarts de la quantité de graines prévue; on peut ensuite utiliser le quart restant pour retoucher les places où le semis paraît clair.

Le semis à la main, qu'il s'agisse du semis en ligne en travers ou à la volée, demeure préférable au semoir mécanique dans les très petites pépinières; certains plateaux comparatifs ont montré qu'il en était parfois de même dans les plus grandes. Le désherbage est plus aisé, surtout sur des planches de 5 feet (1,52 m) lorsque les lignes de semis, généralement espacées de 6 inches (15 cm), sont transversales au lieu d'être en long.

Le bac à semer «Bateman» (figure 20) est ouvert pour recevoir la graine, il est refermé puis déplacé le long de la planche au moyen de longs manches; c'est un des dispositifs les plus pratiques pour le semis de lignes en travers. Deux hommes, au moyen de mesures convenables réalisées à partir de boîtes à conserves ou autres, répartissent la graine dans les deux moitiés du bac. En une heure, ils peuvent semer en lignes environ 100 feet (304 m) linéaires de planches de 4 ou 5 feet (1,21 ou 1,52 m) de large.

Semis mécanique. Qu'il s'agisse des semis d'essences forestières ou d'une culture de couverture, il importe d'obtenir une levée régulière. Si le semis manuel peut être réalisé avec succès par un personnel entraîné et expérimenté, il ne permet pas d'atteindre l'uniformité et la rapidité que procurent les semoirs mécaniques.

Avec un semoir mécanique, on peut semer aussi bien en lignes dans le sens de la longueur des planches qu'à la volée. Les lignes sont indispensables si l'on veut cultiver les interlignes ou y incorporer des engrais solides pendant la saison de végétation. Quelques pépiniéristes estiment que, dans les sols compacts, les racines des semis en lignes subissent moins de dommage à l'arrachage que celles des semis en plein. Cependant, avec les méthodes modernes, en particulier le désherbage chimique par pulvérisation, le prix de revient du semis et du désherbage n'est pas plus élevé pour le semis en plein que pour le semis en lignes; cette première pratique tend à se substituer à la seconde dans un grand nombre de pépinières. Le semis en plein limite le développement de quelques maladies - par exemple la fonte des semis du «longleaf pine» (Pinus palustris) - et assure théoriquement un meilleur développement des semis que le semis en lignes.

Dans les pépinières où l'on pratique le semis en lignes, celles-ci sont généralement espacées de 6 inches (15 cm) d'axe en axe. Sur une planche de 4 feet (1,21 m), cette disposition permet de réaliser huit lignes entre deux accotements de protection. Afin de laisser le maximum de place pour le passage des cultivateurs et distributeurs d'engrais, les lignes seront réduites à la largeur minimum compatible avec l'espèce cultivée. Pour disposer d'interlignes un peu plus larges, certains pépiniéristes ne sèment que 6 ou 7 lignes dans une planche de 4 feet; en revanche, ils augmentent la densité des semis sur la ligne. On ne peut cependant guère descendre au-dessous de 6 lignes sous peine de trop serrer les semis sur la ligne ou de réduire la densité sur l'ensemble de la planche.

Le semoir de la figure 21 est porté sur tracteur à relevage hydraulique 3 points. Chaque élément semeur est indépendant, pour pouvoir se déplacer isolément au-dessus des trous ou des obstacles sans répercussion sur les autres éléments. Tous les éléments sont réglables latéralement selon l'écartement des lignes et le nombre de goulottes, qui peut aller jusqu'à un maximum de huit, présenté sur la figure. On peut transformer ce semoir en lignes en semoir à la volée en enlevant les pièces fixées à la partie inférieure des goulottes flexibles et en leur substituant un tablier sur lequel les graines tombent avant d'atteindre le sol.

Il n'existe dans le commerce qu'un petit nombre de semoirs mécaniques pour graines forestières. Mais il y a également un certain nombre de semoirs mécaniques agricoles non spécialisés ou de semoirs mécaniques horticoles susceptibles d'être utilisés avec ou sans modifications pour le semis de beaucoup d'essences forestières.

FIGURE 20. - Semis à l'aide du bac à semer «Bateman».

FIGURE 21. - Semoir à graines forestières.

FIGURE 22. A. - Bâti pour un semoir à la volée et un rouleau. Noter les montants-supports des axes du semoir et les rebords percés de trous pour les coussinets de l'axe du rouleau.

FIGURE 22. B. - Semoir à la volée et rouleau montés sur le châssis. Un bloc de bois de 2 in. (5 cm) doit être placé entre le châssis et les coussinets du rouleau pour que les roues du semoir reposent sur le sol quand les inégalités de la surface soulèvent rouleau et châssis un peu plus que normalement.

Photo Pépinière d'état du New Hampshire

Quelques pépiniéristes préfèrent construire eux-mêmes leur propre machine et adapter au semoir des dispositifs tels qu'un rouleau ou un épandeur de sable. Ils peuvent choisir, parmi les pièces des nombreux modèles commercialisés de semoirs agricoles en lignes, les cuillères et les goulottes destinées à acheminer la graine depuis la trémie jusqu'au dispositif semeur. Ils peuvent prélever sur des semoirs à traction manuelle du commerce les pièces de l'ensemble semeur, y compris un sabot traceur de sillons, un dispositif recouvreur et une roue plombeuse montée sur un bâti. Avec l'aide d'un catalogue de pièces de semoir mécanique, un réalisateur ingénieux peut obtenir une machine satisfaisante s'il n'a pas la possibilité ou l'intention d'acquérir un modèle du commerce.

Il existe des machines convenant au semis des divers résineux à des densités variables. Pour les grosses graines, on règle le débit en changeant les pignons des engrenages et la dimension des cuillères à la base de la trémie. Pour les très petites graines, on intercale des cuillères réductrices. On peut également utiliser un semoir mécanique pour quelques essences feuillues comme les sorbiers le bouleau-merisier (Betula lutea) et le robinier. Par contre, il est préférable de semer à la main dans de petits sillons les graines d'érable et de frêne, dont on enlève difficilement les ailes, ainsi que les glands et les noix

FIGURE 23. - Vue d'ensemble du matériel nécessaire au semis manuel.

A. Façonneur de surface.
B. Semoir.
C. Rouleau.
D. Epandeur de sable.

On ne voit pas le crible destiné à tamiser la terre pour l'épandeur.

FIGURE 24. - Outil façonneur des planches de semis manœuvré manuellement et ses chemins de roulement. L'ouvrier muni d'une pelle dépose ou enlève de la terre en avant de la machine pour accélérer le travail. Le façonneur «travaille mieux en sol très léger».

Un semoir à la volée de conception simple et donnant toute satisfaction pour les graines de beaucoup d'essences résineuses a été inventé à la «New Hampshire State Nursery». Sur un simple bâti métallique porté sur un tracteur à relevage hydraulique 3 points, on a réuni un épandeur d'engrais spécial du commerce, un semoir et un rouleau (figure 22). La graine, semée à la volée sur la surface bien ameublie de la planche de semis en sol sableux, sera suffisamment recouverte par l'action du rouleau qui suit le semoir. Suivant la texture et l'humidité du sol, on fait varier le poids du rouleau en le remplissant partiellement d'eau de façon à obtenir un recouvrement convenable.

Pour réaliser seulement quelques centaines de mètres linéaires de planche de semis, y compris le façonnage des planches, le semis et le recouvrement de la graine, l'emploi d'un matériel à traction manuelle sera plus pratique que le recours à des machines mises en œuvre par un tracteur. Les figures 23 à 28 montrent les machines utilisées ainsi avec succès durant de longues années avant la mécanisation dans la pépinière du Service des forêts des Etats-Unis dans le Nebraska, pépinière qui produit annuellement plusieurs millions de plants. Les chemins de roulement des planches de semis étaient constitués par des pièces de bois de 2 à 4 inches (5 à 10 cm), placées bout à bout et fixées au sol à leurs extrémités par des pièces métalliques en forme de U renversé. Pour ameublir la surface avant de semer la graine à la main ou à la machine, on déplaçait un outil façonneur sur les chemins de roulement grâce à des roues à rebords (figure 24). Après le semis, on passait sur la planche un rouleau léger (figure 23 c) qui faisait pénétrer la graine dans le sol, et on la recouvrait ensuite avec de la terre criblée au moyen d'un épandeur de sable (figure 25). Il serait souhaitable d'effectuer des essais pour savoir si le roulage est nécessaire; certains pépiniéristes estiment en effet qu'il est possible de se dispenser de cette opération; d'autres utilisent le rouleau et suppriment alors le recouvrement; d'autres s'astreignent à la fois à rouler et à recouvrir.

FIGURE 25. - Epandeur de sable manœuvré à la main.

FIGURE 26. - Détail de construction de l'épandeur de sable de la figure 25.

I. Rouleau.
II. Roue.
III. Caisse à sable.

A. Vue latérale.
B. Vue en bout.
C. Vue intérieure.
D. Plan.
E. Barbes d'acier de ¼ in x 1 ¼ in. (6,35 x 31,75 mm) implantées dans le corps du rouleau.
F. Arbre de 1 in. (25,4 mm) de diamètre.
G. Cliquet cloué à l'extrémité du rouleau.
H. Ressort des cliquets.
I. Trou de 1 in. (25,4 mm).
J. Boulon de ½ x 3 ½ in. (12,7 x 89 mm).
K. Position du cliquet.
L. Tirants de ¼ in. (6,35 mm).
M. Boulons du chariot de ½ in. (12 mm).
N. Vis d'arrêt.
O. Bande de caoutchouc de 2 in. (50 mm).
P. Bande de cuir de 1 in. (25 mm).

FIGURE 27. - Crible utilisé pour tamiser la terre destinée à l'épandeur. Le tamis suit de près l'épandeur et la terre nécessaire est prise à la pelle dans les carrés voisins non préparés.

Recouvrement de la graine dans les planches de semis

Recouvrement de la graine à l'aide de terre ou de sciure de bois. Le recouvrement de la graine à l'aide de terre n'est pas une règle générale dans toutes les pépinières. Dans certaines d'entre elles, on se contente de presser la graine pour qu'elle pénètre dans le sol sans autre forme de recouvrement; dans d'autres, le recouvrement est réalisé en même temps que le semis, grâce au montage sur le semoir mécanique, à la base des goulettes de distribution, de rouleaux et de raclettes qui recouvrent la graine avec la terre de la planche de semis. A l'opposé, on trouve des pépinières dans lesquelles on recouvre la graine d'une couche d'un quart d'inch (6,3 mm) ou plus de sable, de terre criblée, de sciure ou d'un mélange des trois; le recouvrement est assuré à partir d'une trémie spéciale montée sur le semoir mécanique ou par un épandeur de sable qui suit le semoir. Seuls des essais peuvent permettre de déterminer la technique convenant le mieux à une pépinière donnée.

On a mis au point à la pépinière de l'Etat de Michigan, à Lansing, un crible, monté sur une remorque traînée par un tracteur, pour le recouvrement à l'aide de sable ou de sciure de bois. La remorque porte une caisse destinée à recevoir une certaine quantité du matériau de recouvrement. A l'avant de cette caisse, un tamis est suspendu au châssis de la remorque, entre les attaches de support du siège, grâce à quatre armatures de fer longues de 8 inches (20 cm). Le châssis du crible est réalisé en fers cornières de 1 ½ inches (38 mm), il mesure 14 inches (35 cm) de large et 4 feet (1,21 m) de long. A l'intérieur du châssis, un crible amovible repose sur le fer cornière; il est constitué par une feuille de treillis métallique fixée sur un cadre en bois. Deux hommes, montés sur la remorque, remplissent le crible de sable ou de sciure qu'ils font tomber en raclant (figure 29). Le crible, n'étant pas fixé sur le fer cornière, peut être sorti pour être nettoyé.

FIGURE 28. - Détail de construction du tamis à sable.

A. Boulon du chariot.
B. Tirant transversal.
C. Poignée.
D. Taquet.
E. Taquet d'assemblage.
F. Plate-forme pour la caisse à sable.
G. Essieu forme d'un tube en fer galvanisé de ¾ in. (31,75 mm).

FIGURE 29. - Epandeur de sable monté sur remorque derrière tracteur.

Photo Service forestier, Université d'état du Michigan

Cette pépinière dispose de trois types de cribles dont les treillis métalliques correspondent à des mailles de différentes dimensions: ¼ inch (6,3 mm) pour le sable 3/8 et ½ inch (9,5 et 12,7 mm) pour la sciure dé bois. On parvient facilement à l'épaisseur souhaitée pour le recouvrement en choisissant le tamis et en réglant la vitesse du tracteur en fonction du matériau utilisé.

Un arbre transmet, par l'intermédiaire de deux cardans, le mouvement de la prise de force du tracteur au crible (figure 30). On peut donc tourner très court pour pénétrer dans les planches de semis sans avoir besoin de déconnecter l'arbre de transmission. L'arbre monté sur cardans commande un petit arbre fixe, long de 2 feet 6 inches (76 cm), monté à l'avant du bâti de la remorque. Une chaîne de vélo trapézoïdale transmet le mouvement à une poulie montée sur l'extrémité d'un vilebrequin (la chaîne de vélo peut être utilisée sans tendeur puisqu'on peut retirer ou ajouter des maillons). Le vilebrequin et la tige de piston utilisés pour faire osciller le crible ont été récupérés sur un moteur à essence monocylindrique.

La vitesse du mouvement du crible est fonction de celle de la rotation de l'arbre de prise de force; on peut la régler en modifiant le diamètre des poulies. Dans cette pépinière, on obtient de bons résultats avec une poulie de 4 inches (10 cm) sur le crible et une poulie de 8 inches (20 cm) sur le vilebrequin.

Voir également l'épandeur de sable manuel représenté sur les figures 25 et 26 et le modèle sur plate-forme des figures 32 et 33.

Recouvrement des planches de semis au moyen de toiles ou de paillis. Dans beaucoup de régions, il est nécessaire de couvrir les planches pour protéger la graine contre les oiseaux ou l'entraînement par la pluie et, tout particulièrement, pour maintenir constamment humides la graine et la terre. Cette dernière considération reste valable même dans l'hypothèse où il existe un dispositif d'arrosage. La protection doit être conçue de telle façon que l'eau, et vraisemblablement une certaine quantité de lumière, puissent atteindre la graine. La couverture utilisée ne doit être ni toxique, ni coûteuse elle doit pouvoir être mise et éventuellement enlevée rapidement et facilement. En utilisant une couverture qui ne répondrait pas à ces critères, on risquerait de perdre tout ou partie de ses semis.

On peut utiliser, par exemple, des matériaux tels que la toile d'emballage ou une autre toile grossière, les aiguilles de pins communément appelées «pine stray» («paille de pin») ou les copeaux de bois. Dans quelques pépinières, la toile et les aiguilles de pins se sont révélées supérieures à la paille de céréales, le papier, la sciure, la terre et le sable.

Les aiguilles de pins nécessitent pour leur mise en place et leur enlèvement plus de main-d'œuvre que la toile, elles assurent une moins bonne protection contre les oiseaux, elles surnagent si les planches sont inondées par la pluie et risquent enfin de transmettre des maladies des aiguilles. Par contre, elles suppriment l'emploi d'épingles métalliques pour la fixation, évitent au sol le tassement dû à la pluie et peuvent être approvisionnées en grosse quantité dans les pépinières situées en forêt. Les semis de toutes les espèces viennent bien sous une couche d'aiguilles de pins convenablement appliquée. Si cette couche est trop mince ou trop épaisse, on peut y remédier même au cours de la germination. Les semis risquent moins d'être aplatis et sont moins rapidement étouffés par les aiguilles de pins que par une toile; par suite, l'enlèvement de la toile doit être effectué juste au bon moment, celui des aiguilles de pins étant moins impératif. Cette remarque prend tout son intérêt dans le cas de germination lente et irrégulière Dans les pépinières où l'on craint la chaleur, la sécheresse ou l'érosion éolienne, on peut laisser en place une partie des aiguilles de pins pour jouer le rôle de paillis durant l'été. Cette pratique a, dans certains cas, permis d'améliorer notablement la qualité des plants.

FIGURE 30. - Deux vues du mécanisme d'entraînement de l'épandeur de sable.

Photo Service forestier, Université d'état du Michigan

FIGURE 31. - Méthode d'épandage d'un paillis d'aiguilles de pin chargé sur un véhicule.

A. Emplacement de la corde pendant le chargement.
B. Corde étalée sur la plate-forme du chariot vide.
C. Dispositif d'amarrage de la corde.
D. Aiguilles de pin.
E. Corde.
F. Tracteur.
G. Effort de traction.

FIGURE 32. - Benne basculante épandant de la sciure.

Photo «Forestry Commission» de Georgie

FIGURE 33. A. - Mécanisme agitateur sur la benne basculante.

FIGURE 33. B. - Vue latérale du mécanisme d'entraînement et gros plan.

FIGURE 33. C. - Vue latérale du mécanisme d'entraînement et gros plan.

Photo «Forestry Commission» de Georgie

Les aiguilles de pins peuvent être régulièrement éparpillées à la main ou à la fourche; mais dans les grandes pépinières on préfère utiliser un épandeur de fumier du commerce, en le modifiant pour éviter d'envoyer les aiguilles de pins sur les côtés. La couche doit avoir, à la mise en place, ½ à 1 inch (12 à 25 mm) d'épaisseur, pour arriver à moins d'un demi-inch (12 mm) après tassement naturel de façon à juste recouvrir la graine. Pour recouvrir une planche de 4 feet sur 100 feet (1,21 m sur 304 m), il faut entre 2 ½ et 5 cubic yards (1,960 à 3,820 m³) d'aiguilles de pins. Sur une acre (0,4 ha) de planches de 4 feet (1,21 m), avec des sentiers de 2 feet (0,60 m), on utilise entre 45 et 90 cubic yards (34,380 et 68,760 m³) d'aiguilles de pins. Il est d'autant plus facile d'épandre les aiguilles de pins qu'elles renferment moins de brindilles ou de cônes. En stockant les aiguilles de pins en tas durant une année avant de les utiliser, on les fait un peu pourrir, et il est alors plus facile de les répartir uniformément au moyen d'un épandeur d'engrais. La figure 31 illustre la manière dont on peut aisément disposer un paillis d'aiguilles de pins ou d'autre matière première.

Quelques pépinières utilisent de la sciure de bois, des copeaux ou d'autres matières organiques fines pour jouer le rôle de paillis, mais aussi comme amendement destiné à améliorer la fertilité du sol. Il est très difficile de répartir uniformément ces matériaux lorsqu'on doit les pelleter directement d'un camion ou les épandre à partir des tas qui ont été constitués. La «Forestry Commission» de Georgie a mis au point un dispositif qui se monte sur la porte arrière d'une benne basculante et qu'elle utilise avec succès dans ses pépinières (figures 32 et 33).

Si on veut utiliser ce dispositif pour étendre le paillis sur la surface des planches de semis, il convient d'ajouter un tamis cylindrique rotatif à axe horizontal qui reçoit le matériau déversé. La longueur du cylindre doit correspondre à la largeur de la benne; son diamètre doit être de 10 inches (25 cm) environ. Il peut être réalisé avec un treillis métallique aux mailles de ¼ à ½ inch (6,3 à 12,7 mm), et monté sur un axe horizontal reposant sur des paliers fixés au châssis du camion. Un engrenage et une chaîne montés sur l'entraînement de la roue (figure 33) déterminent la rotation du cylindre au fur et à mesure du déversement du paillis qui le traverse. On peut ainsi répartir un paillis assez uni et régulier.

La mise en place et l'enlèvement des toiles sont plus rapides que ceux des aiguilles de pins. Durant la germination, les toiles assurent une protection plus efficace contre les oiseaux et les pluies torrentielles. Les principaux inconvénients des toiles sont: l'investissement élevé que représente le coût de la toile et des épingles, la nécessité de les enlever juste au bon moment la tendance au tassement de certains sols sous les toiles la détérioration des toiles. En outre, les semis sont particulièrement sensibles aux méfaits de la grêle ou des fortes pluies durant les deux ou trois semaines qui suivent l'enlèvement des toiles.

Les deux sortes de toiles le plus couramment utilisées pour le recouvrement des planches sont la toile d'emballage en jute et une toile de coton assez lâche, comme celle d'Osnaburg. On préfère une toile pesant 9 ou 10 ounces par square yard (310 à 340 g/m²); une toile d'emballage de 12 ounces (environ 340 g) est un peu trop épaisse et entraîne une dépense inutile, alors qu'une toile de 7 ou 8 ounces (198 à 226 g) est un peu légère, surtout après une campagne d'utilisation. On utilisera de préférence une toile d'emballage de 9 ounces (225 g) avec 11 à 13 fils par inch pour la chaîne et 10 à 12 fils par inch pour la trame. On trouve dans le commerce la toile d'emballage en rouleaux de 100 yards en toutes largeurs. On peut parfois se procurer à moindre prix des sacs de récupération dont on fait des bandes en les cousant; ils ont l'inconvénient d'être de poids et de résistance variables, et de présenter des coutures gênantes lors de la mise en place et qui risquent de déranger la graine lors de l'enlèvement; de plus, de nombreux trous privent de protection une partie des graines.

Les toiles peuvent être placées à la main ou à l'aide de dispositifs mécaniques qui suivent le semoir. Dans quelques pépinières, on monte sur le semoir mécanique un dévidoir; il déroule la toile, qui passe ensuite, au fur et à mesure de l'avancement, sous les rouleaux du semoir. De cette façon, il ne s'écoule aucun délai entre la mise en place de la graine et celle de la toile. Grâce à ce procédé, on ne court pas le risque de voir la graine coller au rouleau lorsque la terre est humide, c'est-à-dire que, même dans ce cas, il est possible de semer.

Les toiles posées doivent être tendues et maintenues en place à l'aide d'épingles enfoncées dans le sol sur les bordures. On emploie généralement des épingles en fil de fer galvanisé rigide avec une boucle à l'une des extrémités. Pour rendre la manipulation plus aisée, le diamètre de la boucle doit être légèrement supérieur à celui d'un doigt de la main. En plaçant les épingles à 3 feet (91 cm) d'intervalle, pour éviter que le vent ne fasse battre les toiles et ne détériore les semis, il faut environ 350 feet (106 m) de fil de fer pour une planche de 4 sur 400 feet (1,21 sur 121 m). Pour un acre (0,40 ha) de planches de 4 feet (1,21 m) avec des sentiers de 2 feet (60 cm), on compte environ 6 000 feet (1 828 m) de fil de fer pour les épingles (46 000 m pour un hectare environ).

Deux hommes montés sur une remorque basse traînée derrière le semoir peuvent assurer, en même temps, le semis, la mise en place de la toile d'emballage et la pose des épingles. Dans les pépinières de grande étendue, le prix de revient d'un équipement de ce genre trouve sa justification, mais il n'existe pas dans le commerce et on doit le faire construire localement. Le dispositif représenté par la figure 34 a donné toute satisfaction.

Les toiles de protection doivent être enlevées avant qu'une proportion appréciable des semis, levés en premier, n'aient été aplatis ou n'aient traversé le tissu; par contre, il faut attendre que la majorité des graines aient germé. En pratique, une règle empirique consiste à enlever les toiles lorsque la proportion des graines effectivement levées atteint les deux tiers ou les trois quarts de la faculté germinative indiquée par les essais au laboratoire. Pour éviter la destruction des semis en cours de levée, il faut apporter beaucoup de soin à l'enlèvement des toiles et y procéder en temps voulu. Sous peine d'être dans l'obligation d'en acheter chaque année un nouveau jeu, il faut les nettoyer et les ranger convenablement. On les nettoie en les lavant couramment, on les expose à la pluie en les étalant sur l'herbe ou en les battant, puis on les fait soigneusement sécher. En entreposant des toiles humides, on risque de les voir s'enflammer spontanément. La figure 35 montre un dispositif actionné par tracteur pour brosser et enrouler la toile d'emballage après séchage.

FIGURE 34. - Remorque pour épingler la toile. Toutes les connections sont soudées.

A. Bride métallique de 2 in. x ¼ in. (50 x 6,35 mm).

B. Porte-épingles: tube de ¾ in. (19 mm), avec rondelle plate de 1 in. (25,4 mm), soudé à la base pour porter les épingles; longueur, 18 in. (46 mm).

C. Châssis pour étendre la toile.

D. Siège boulonné sur le support.

E. Jambes de force de 21/3 x 5/16 in. (59 x 8 mm).

F. Repose-pieds.

G. Pneumatiques (du type pour brouettes).

H. Lame ressort en acier.

I. Pivot.

La vie de la toile non traitée est courte: une seule saison peut-être. On trouve dans le commerce de la toile traitée contre la détérioration; on peut également traiter la toile sur place à la pépinière, en l'imprégnant d'une solution de sels de cuivre. La formule suivante a donné de bons résultats dans de nombreuses pépinières:


Pounds

Pourcentage en poids

Solution à 8% de naphthénate de cuivre

1 9,7

8,3

Résine glycéroftalique pure, ou équivalent

15,4

13,3

Mineral spirits (white spirits)

31,6 (5 gal.)

27,1

Oxyde de chrome (Cr2O3) sous forme de poudre sèche de préférence aux suspensions huileuses

1,5

1,3

Eau

58,0 (6,95 gal.)

50,0


TOTAL

116,2

100,0

1 1 pound = 453,6 g.

FIGURE 35. - Dispositif mû prise de force pour enrouler la toile.

1. Support de la brosse, 4 x 4 in. (100 x 100 mm) - 9 in. (230 mm) à la base, 2 in. (50 mm) au sommet.

2. Support en bois de 2 x 6 x 28 ½ in. (50,8 x 150 x 722 mm) pour le rouleau fixé sur le dessus.

3. Tube de 2 in. (50,8 mm) avec collier à l'extrémité intérieure, et boulonné sur le rouleau. A l'extrémité extérieure, il est réduit à un tube de 1 in. (25,4 mm) et de 6 in. (152 mm) de longueur, formant poignée.

4. Coussinet supérieur s'ouvrant pour permettre d'enlever le rouleau.

5. Rouleau en bois feuillu, longueur: 56 in. (1420 mm), diamètre: ¾ in. (19 mm), fendu en diagonale pour le retirer plus facilement du rouleau de toile complet.

6. Châssis de 4 x 4 x 60 in. (10 x 10 x 151 mm).

7. Entretoise de 1 ½ x 7 in. (37 x 178 mm).

8. Tube de 2 in. (50,8 mm) avec collier à l'extrémité intérieure. La grande extrémité de la deuxième moitié du rouleau fendu est boulonnée au tube; un réducteur 2/1 est fixé à l'extrémité extérieure du tube par un carré de 3 ½ in. (89 mm) de long, soudé à l'autre extrémité du réducteur.

9. Arbre creux de 1 ½ in. (38 mm) de section carrée et de 3 in. (76 mm) de long, pour connexion amovible entre le rouleau et l'axe du barbotin.

10. Coussinet.

11. Barbotin en fonte, 9 in. (230 mm) de diamètre, 26 dents, fixé sur l'arbre de ¾ in. (19 mm).

12. Support fendu pour le rouleau, de 1/8 x 4 x 10 in. (3,1 x 100 x 254 mm), avec une fente de 3/8 in. (9,5 mm)

13. Rouleau formé d'un tube de 1 ¼ in. (31,5 mm) et de 55 in. (149 mm) de long, coulissant sur un autre tube de 58 in. (147 mm) de long formant axe.

14. Brosse de 59 in. (150 mm) de longueur, les soies dirigées vers le haut.

15. Brosse de 53 in. (134 mm) de longueur, les soies dirigées vers le bas.

16. Support fendu pour le rouleau de 1/8 x 6 x 13 in. (3,1 x 151 x 330 mm), avec une fente de 15/16 in. (23,8 mm).

17. Ressort, diamètre 3 in. (76 mm), longueur 8 ½ in. (215 mm), pour tendre la brosse.

18. Tirant de ½ in. (12,7 mm), boulon de 5 1/8 in. (142 mm) de long.

19. Entretoise en fer plat de 3/8 x 1 ½ x 36 in. (9,5 x 38 x 91 mm), soudé en haut, boulonné à sa base sur le châssis de la remorque.

20. Arbre d'acier, ¾ in. (19 mm), avec tube de 1 in. (25,4 mm) - longueur 3 in. (76 mm) - formant coussinet, fixé aux supports par des étriers de ¼ in. (6,35 mm) de diamètre.

21. Barbotin d'acier, 3 in. (76 mm) de diamètre, à 11 dents, fixé à l'arbre de ¾ in. (19 mm).

22. Supports d'acier pour les coussinets de l'arbre.

23. Plaque d'acier de ¼ in. (6,35 mm), fixée à l'avant-train de la remorque par deux étriers de 5/8 in (15,8 mm) de diamètre.

24. Arbre de commande creux carré de 1 in. (25,4 mm), femelle.

25. Arbre de commande carré de 15/16 in. (23,8 mm), mâle.

26. Cardan.

27. Support en fer plat de ½ x 4 in. (12,7 x 100 mm), courbé à angle droit pour supporter le coussinet de l'arbre.

28. Entretoise en fer à T 3/8 x 1 ½ in. (9,5 x 37 mm), soudée aux deux extrémités.

29. Chaîne de 82 maillons.

30. Bloc de bois de 3 ¼ x 4 x 1 in. (83 x 102 x 25,4 mm).

On trouve dans le commerce des solutions de naphthénate de cuivre à 8% et à d'autres concentrations. La formule ci-dessus n'est applicable que pour une solution à 8%; si on emploie une solution moins concentrée, il faut augmenter la dose de solution de sel de cuivre et diminuer celle de l'eau, de façon à obtenir la même quantité de cuivre métallique. On peut se procurer l'oxyde de chrome chez les fournisseurs de peinture. Il est plus facile d'indiquer la dose sous forme de poudre que sous celle de suspension huileuse; c'est ce qui a été fait ici.

La formule ci-dessus se justifie en raison de la sensibilité à la lumière du naphthénate de cuivre aussi bien que de la toile d'emballage. On ajoute l'oxyde de chrome pour jouer le rôle de pigment et éviter une perte sensible de cuivre métallique ainsi que la détérioration des fibres de la toile. La résine glycéroftalique sert d'émulsifiant et de liant pour fixer le pigment sur la fibre.

Lors de la préparation de la solution, on commence par dissoudre le naphthénate de cuivre à 8% dans l'essence minérale. La méthode la plus aisée consiste à tremper le récipient contenant l'essence dans l'eau chaude (130°F, 54°C); on peut aussi opérer à basse température si l'on n'est pas pressé, à condition de mélanger en remuant avec une spatule. ATTENTION: opération à ne pas pratiquer en présence d'une flamme.

Après dissolution complète du naphthénate de cuivre, on ajoute la résine alcaline et on mélange intimement en agitant constamment à grande vitesse. On peut réaliser ce mélange dans le réservoir d'une poudreuse munie d'un agitateur. Il n'est pas nécessaire de s'inquiéter de la température. En troisième lieu, on ajoute la quantité d'eau prévue tout en continuant à agiter constamment à grande vitesse. Enfin on incorpore le pigment, progressivement, en agitant toujours à grande vitesse.

On cherche à obtenir une toile qui renferme après traitement, en poids, 0,5% de cuivre. On y parvient en imbibant totalement la toile d'emballage avec la solution, puis en essorant la toile traitée entre deux rouleaux de façon à éliminer l'excédent. Si on veut allier l'efficacité à l'économie, il faut qu'après trempage et essorage la toile ait absorbé 75% de son poids sec. On doit ensuite sécher complètement la toile d'emballage avant de l'entreposer ou de l'utiliser. La toile doit être maintenue à plat durant le séchage pour éviter des migrations de la solution qui rendraient le traitement irrégulier et inefficace.

FIGURE 36. - Palissade de protection contre la neige pour ombrer les planches de semis.

A. Fil de fer galvanisé calibre 9.
B. Claies lattées en rouleau.
C. Barres transversales.
D. Piquets.

La toile traitée doit être exposée aux intempéries durant trois mois au moins avant d'être employée sur les planches de semis; on constate en effet que sous des toiles fraîchement traitées la germination est réduite de 10 à 30% par rapport à celle sous toile non traitée. Pour obtenir de bons résultats, il faut exposer la toile récemment traitée au soleil et à la pluie, mais il faut éviter qu'elle ne soit en contact avec le sol. Les essais effectués la seconde année avec des toiles exposées aux intempéries n'ont jamais révélé d'effets nocifs du traitement au naphthénate de cuivre. Dans un certain nombre de pépinières, ce traitement est revenu à 5 cents le yard. La toile d'emballage traitée dure cinq à dix fois plus longtemps que celle qui ne l'est pas.

Utilisation du polyéthylène pour le recouvrement. L'emploi de feuilles de polyéthylène pour le recouvrement des planches de semis crée une ambiance de serre bénéfique pour certaines essences. Par exemple, c'est grâce au polyéthylène qu'on a résolu, dans les pépinières de l'Etat d'Oklahoma, le problème de la germination lente et irrégulière de la graine de Juniperus. On a employé la technique suivante.

On sème au début de l'automne la graine de genévrier sèche, propre et sans pré-traitement, dans des planches de semis classiques. On la recouvre d'une légère couche de sciure de bois de 1/8 à ¼ d'inch (3,1 à 6,3 mm) d'épaisseur, on arrose copieusement et on recouvre à l'aide de polyéthylène. On utilise du polyéthylène transparent, en 53 inches (1,34 m) de large de façon à recouvrir convenablement une planche de 48 inches (1,21 m), de 2 mils (50 microns) d'épaisseur et pesant environ une pound (0,453 kg) par 100 square feet (9,2 m²): on place une toile d'emballage sur le polyéthylène pour le maintenir en place et éviter qu'il ne soit déplacé par le vent.

FIGURE 37. - Lame oblique pour le cernage des racines (pépinière de Nisqually).

Photo Industrial Forestry Association

FIGURE 38. - Vue arrière et latérale d'un appareil réalisant le cernage vertical.

Il n'est pas nécessaire d'arroser sous le polyéthylène, qui permet de récupérer par condensation la vapeur d'eau au profit du sol. On enlève les feuilles de polyéthylène le 15 mars, lorsque la germination est presque achevée.

FIGURE 39. - Ecimage des plante.

Ombrage

Dans quelques stations, on améliore les résultats pour certaines espèces en les maintenant partiellement à l'ombre pendant tout ou partie de leur séjour en pépinière. Il est indispensable de faire des essais pour déterminer, dans une pépinière donnée, la meilleure pratique.

On utilise fréquemment à cet effet des lattes de bois clouées sur des châssis suffisamment légers pour pouvoir être manipulés par deux hommes. Il est cependant plus aisé d'utiliser des claies lattées, type palissade de protection contre la neige, supportées par deux ou trois fils de fer tendus dans le sens de la longueur des planches. Les fils de fer sont maintenus à bonne hauteur au-dessus des planches au moyen de piquets verticaux en bois ou en fer.

On trouve maintenant dans le commerce un matériau permettant de doser à volonté l'ombre; il s'agit de matière plastique sous forme de fils tissés selon des dispositifs variés de bandes ou de carreaux. Ce matériau présente de nombreux avantages; il est en particulier plus facile à manipuler, pèse moins lourd et est moins encombrant lors du stockage que les claies à ombrer, qu'il s'agisse de rouleaux de claies type serre ou de panneaux rigides.

Les claies sont gênantes et doivent être enlevées lorsqu'on veut désherber ou pulvériser les planches. Le prix de revient de la mise en place et de la manipulation au cours de la saison représente une dépense annuelle qui vient s'ajouter au coût de l'acquisition. C'est pourquoi il est souhaitable de renoncer à l'usage de claies à ombrer si le bénéfice qu'on en retire ne dépasse pas les dépenses supplémentaires qu'elles entraînent.

Carnage des racines et écimage des plants

Sous des conditions favorables, le cernage des racines des semis de résineux peut favoriser la production de plants mieux équilibrés au système radiculaire plus ramifié et plus ramassé et à la partie aérienne moins développée. On peut ainsi, parfois, grâce à l'amélioration due au cernage, se dispenser du repiquage. En pareil cas, les meilleurs résultats ont été obtenus en cernant à 3 ou 5 inches (ou 12 cm) de profondeur au cours du printemps de la seconde année.

Un certain nombre d'arracheuses utilisées pour l'extraction des plants peuvent également être employées pour le cernage dans un plan horizontal. La pépinière de l'«Industrial Forestry Association» à Nisqually, Washington, a mis au point une machine spéciale, équipée d'une lame oblique, qui donne même de meilleurs résultats pour le cernage que pour l'arrachage (figure 37).

Immédiatement après le cernage des racines, il faut arroser copieusement les planches pour rasseoir le sol et diminuer le flétrissement des plants. Les plants de résineux, qui perdent à l'occasion du cernage à peu près 50% de leur système radiculaire, risquent de souffrir d'un déficit dans la nutrition. L'application, sous forme liquide, d'un engrais complet, 15-30-15, à la dose d'environ 300 pounds à l'acre (340 kg/ha), au cours de la semaine ou de la quinzaine suivant le cernage, permet d'améliorer la survie des plants et de conserver les aiguilles saines et bien colorées.

Le cernage vertical donne également de bons résultats dans de nombreux cas (figure 38). Il est particulièrement recommandé sur les bordures des planches, où les plants ont tendance à développer dans les sentiers de longues racines latérales.

Dans le cas de culture en lignes, la meilleure technique pour le cernage vertical consiste à passer au milieu de l'interligne un coutre circulaire tranchant monté sur un axe. On court moins de risque de bourrage dû aux déchets et aux racines des plants avec un coutre circulaire qu'avec des couteaux verticaux même inclinés vers le bas et vers l'arrière.

En quelques endroits, on pratique également l'écimage pour éliminer des pousses terminales trop développées (figure 39). On utilise à cet usage une faucheuse classique.


Page précédente Début de page Page suivante